https://gruuuuu.github.io/cloud/monitoring-02/
Kubernetes Monitoring - Prometheus 실습
Overview 이번 포스팅에서는 쿠버네티스 클러스터의 메트릭들을 프로메테우스로 수집하고 web UI를 통해 시각화 시키는 작업을 해보겠습니다. 참고 링크 : 쿠버네티스 시작하기(11) - Prometheus & Node-Ex
gruuuuu.github.io
- Grafana에서 Data Source / Prometheus 추가

- K8s에서 Prometheus IP 확인
>> kubectl get svc -n prometheus

- URL 수정 후 save & test


- 대시보드 template 다운받기
- 홈페이지 접속 : https://grafana.com/
- Grafana > Dashboards > See all dashboards
- kubernetes 검색 -> 선택

- cop id -> 내 Grafana dashboard로 돌아와서 Create > Import > ID 입력

- Prometheus 선택 후 Import

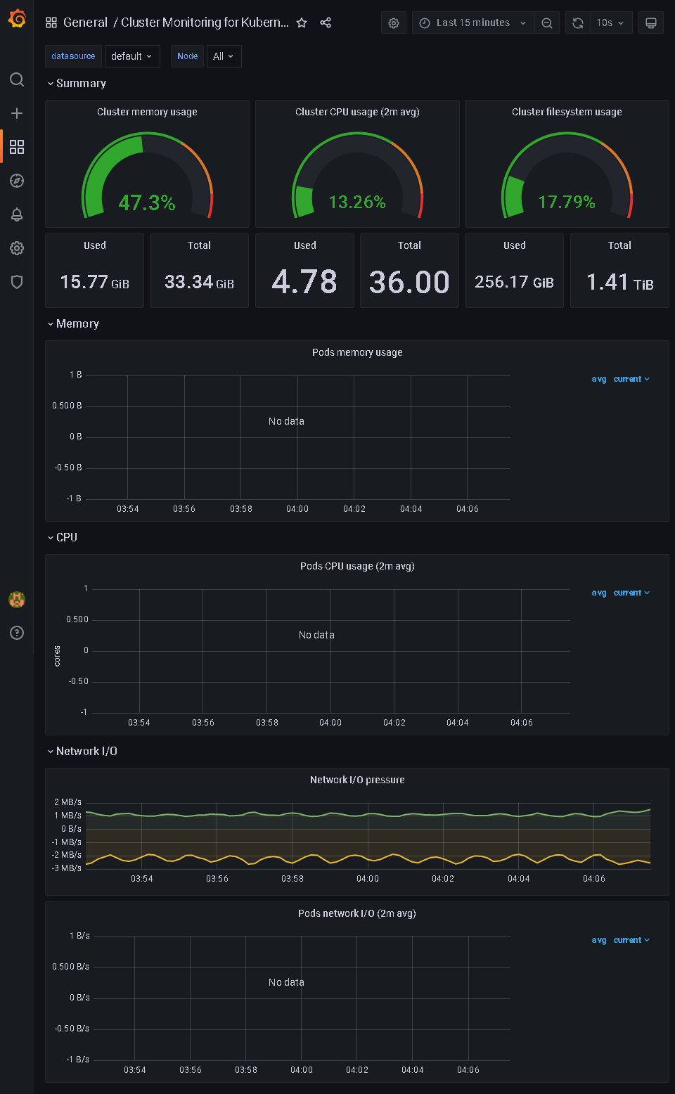
- Dashboard 확인
